了解最新公司動態及行業資訊
你知道知乎上“IT運維”話題下的頂帖目前還有哪些問題嗎?答案是——“為什么 IT 人員在向服務器鞠躬時要脫掉衣服?”。在這篇被瀏覽近40萬次的帖子中,IT運維人員諷刺地描述了運維管理的復雜性和無奈。
根據某知名機構對全球1500多名專業IT從業者的考察,在IT運維管理團隊的TOP關注和挑戰中,如何提高運維效率,如何減少用戶投訴投訴仍占75%;在與工具相關的 TOP 關注和挑戰中,如何整合多個工具并打通數據,如何減少無效告警并盡快確定故障原因仍占 78%。雖然新時代的網絡運維人員依然無法擺脫“扛把子”和“救火隊”的苦澀角色。
4月13日,業界領先的ICT基礎設施和行業解決方案提供商銳捷網絡召開以“遠見卓識,享成功”為主題的新聞發布會,將發布銳捷樂享智能運維管理平臺,旨在通過“賦能執行”、“賦能管理”、“賦能決策”,讓IT運維管理變得更簡單。
銳捷樂享震驚出現

在會上,河南IT公司產品經理羅杰先生表示:“不能立即發現網絡問題,定位并解決問題需要時間和精力,同樣的問題反復出現,這是網絡運維工作面臨嚴峻挑戰?!?/p>
銳捷網絡以客戶需求為驅動,專注于用戶IT運維場景。此次推出的銳捷樂享智能運維管理平臺,直接針對上述運維場景的痛點,將推動企業建立“先見之明”的“運維數據洞察能力,構建”以用戶體驗為核心”的業務連續性保障體系。
羅杰介紹,所謂“先見之明”的運維數據洞察,就是實現對潛在問題的“先見之明”和處置預防的“先行行動”。支持多源數據接入,通過關系洞察生成運維圖,路徑洞察尋找真實路徑,數據洞察生成動作指標體系,實現將分散的設備運行數據轉化為高消費價值的信息和知識。
四大核心價值觀銳捷暢享讓IT運維更簡單
平臺具有四大核心價值:以指標體系為核心的全球資源監控、以風險防范為核心的健康檢測、以用戶體驗為核心的業務監控、千人千面的工作中心。 .
1.全局資源監控
平臺通過人工發現并智能關聯各類異構IT資源,以黃金指標體系重新定義資源監控維度,從癥結上解決數據無效不準確的問題。依托“卡點算法”,有效抑制告警風暴,提供誘因和影響分析、處理建議等可操作信息,加快故障解決和閉環。


2.健康檢查
平臺的健康檢測功能具備開箱即用的風險和隱患排查能力,提高了風險防控的技術門檻。以數據庫為例,該解決方案的外部專家經驗可防范多達24種常見風險隱患,提供63種風險分析邏輯和處理建議,可支持從風險識別到運維閉環,分析處置。

3.業務監控
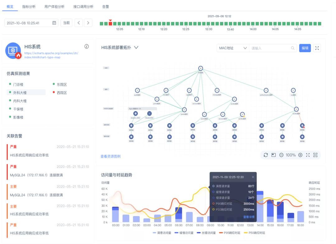
平臺的業務監控功能可以從用戶的角度實時感知問題,量化用戶的訪問體驗。并通過業務部署拓撲和數據調用關系的建立,準確定位異常原因,促進運維人員掌控整體業務運行情況。

4.工作中心
平臺為不同角色的運維管理人員提供個性化的工作中心建設能力,幫助運維工程師實現登錄工作的便捷it運維,同時為管理人員帶來管理駕駛艙,掌控全局.

經理視圖

工程師視圖
羅杰表示it運維,“銳捷樂享智能運維管理平臺通過全面提升IT系統的可觀測性,支持復雜故障的快速排查和定位,實現網絡運維從被動響應到主動預防,將有效保障即用戶網絡的業務正在持續穩定運行?!?/p>

截至目前,銳捷網絡不斷加強運維產品的研發,不斷推陳出新。持續推動客戶建立完善的IT管理體系,深入參與政府頂層客戶的運維建設和運維標準制定。從.0的推出、.0的升級、.5的創新、RIIL-及產品的陸續發布、銳捷的驚艷亮相樂享智能運維平臺明天,銳捷網絡運維產品實現了從發展競爭到推廣創新的質變,贏得了市場和客戶的高度認可。迄今為止,銳捷網絡運維產品已廣泛服務3000多家行業客戶,在部委市場占有率超過65%,成為政府內網、內網首選品牌;醫療行業品牌第一;超過 1000 名高??蛻粽谑褂娩J捷的 RIIL 產品。據IDC統計,2019年銳捷在中國IT綜合運維軟件ITIM市場排名第一;計世資訊的統計數據顯示,2016-2020年,銳捷網絡在中國IT運維管理軟件市場占有率排名第一。